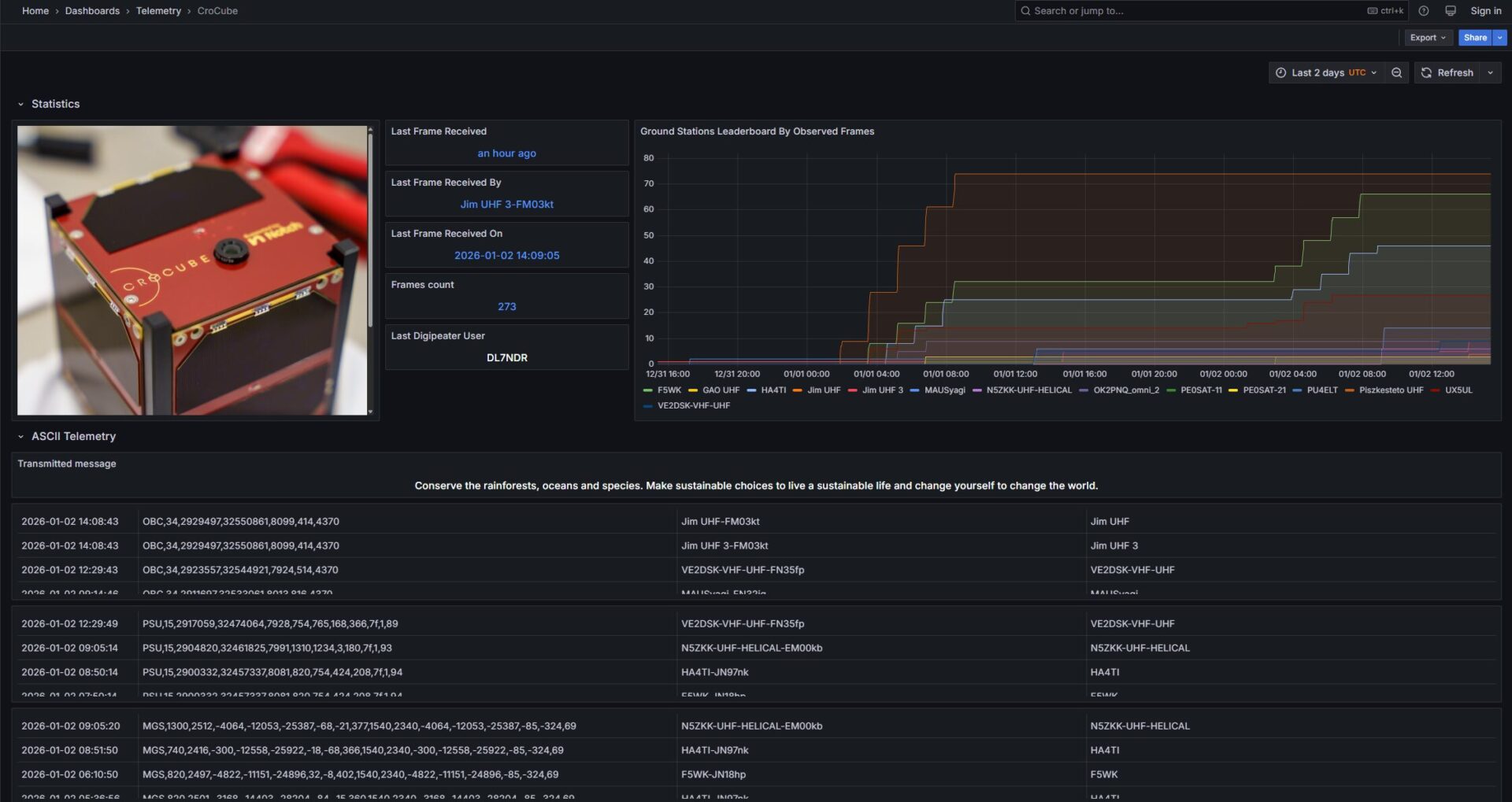
Conserve the rainforest, oceans and species. Make sustainable choices to live a sustainable life and change yourself to change the world. – poruka je svijetu od strane učenika 3. IB razreda, polaznika predmeta Environmental systems and societies, koju su osmislili pod mentorstvom profesorice Maje Jurgec. Projekt “Pošalji poruku u svemir” omogućio je učenicima da postanu dio komunikacijskog paketa misije CroCube, prvog hrvatskog satelita u svemiru. Fotografije emitirane poruke možete vidjeti u privitku ili izravno na poveznici.
Poruke se nalaze u sekciji ASCII Telemetry – Transmitted message.
![]()
![]()

